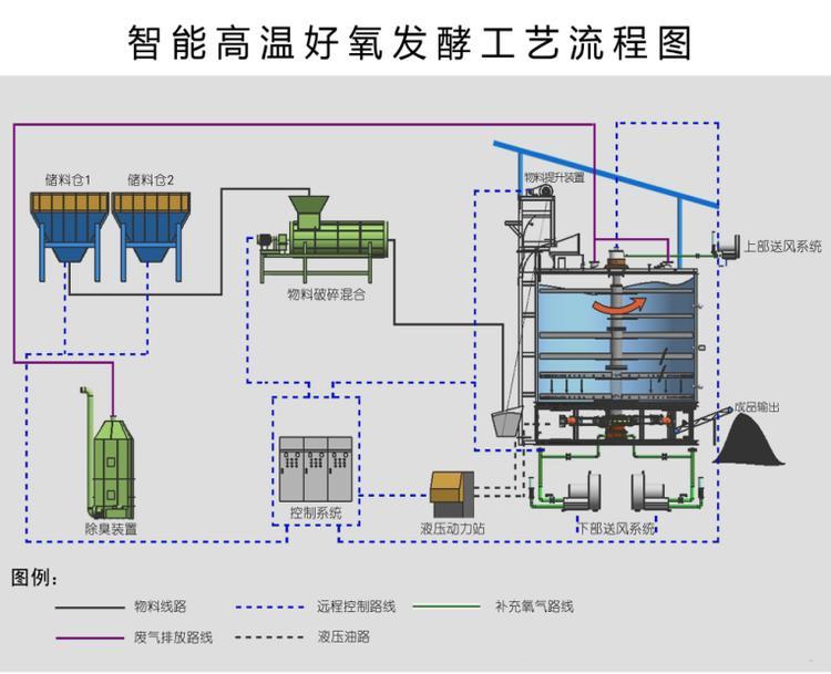
生物質有機肥發酵罐在初次使用的時,放入物料的時候也要同時加入菌種并等待發酵,發酵以后二次放入物料不需要加入菌種了,因為發酵罐發酵所產生的微生物可以用來繼續發酵。以后只要正常放入物料使發酵過程持續通過設備運行實現綜合攪拌、通風、保溫隔熱等措施,創造適合微生物繁殖的環境,大限度加快微生物的繁殖速度,促進“生物發酵-畜禽糞便、尸體無害化”過程,實現規?;?、工廠化處理。
生物質有機肥發酵罐是處理有機廢棄物的專用設備,可以用來處理豬糞、雞糞、牛糞、羊糞、菌菇渣、中藥渣、作物秸稈等有機原料,7-9天可完成無害化處理過程,發酵機占地少僅占地30-100平方米,密閉式發酵沒有污染,可調整至60-80高溫殺滅病蟲卵,是廣大養殖企業、循環農業、生態農業實現廢棄物資源化利用的不錯選擇。
生物質有機肥發酵罐設備利用了微生物在自然界中的分解作用,用好氧微生物在自然界中的分解作用,用好氧微生物的活性經過在密閉的發酵罐中連續的有氧發酵,對有機物進行物料分解。自身產生高溫對物料進行腐熟,脫臭殺滅病原體等有害物質,使物料含水率下降,體積減小,生產出富含大量有機質的有機肥料。好氧性發酵是一種惡臭生少,節省能源的獲得生物有機肥的處理方法。